


单位新闻热点
创新性、经营、执行、共利
滁州洽洽坚果休闲食品项目
污水处理工程

洽洽食品股份有限公司
洽洽美食控股股东有局限品牌注册于2003年时间内4月9日,自注册建国以来职业 长期从事堅果炒货美食的研发和经销商。从颗小不点儿的葵花籽踩油门,将中华民族传统意义手重工业拆除成为了集市场专业化、产业群化、自动化化、的信息变为一体式的新近代化机构。应用于江西省滁州生活工艺开发设计区,注册于去年4月17日的滁州洽洽美食有局限品牌是洽洽美食控股股东有局限品牌的下属单位子品牌。


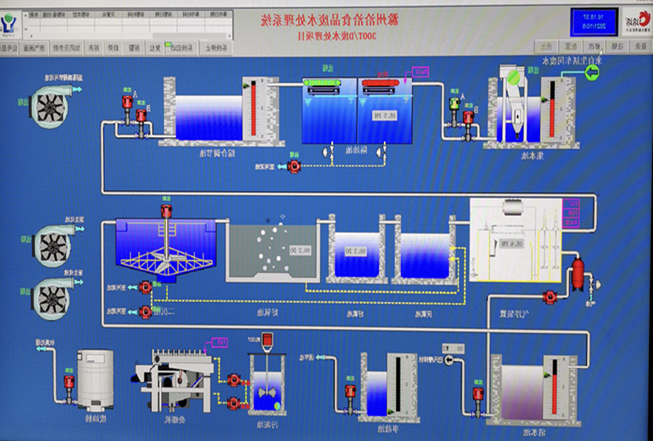
2023年4月,问鼎安全进住滁州洽洽肉制品有局限的责任大公司品牌环境。参建滁州洽洽巴旦木修闲肉制品品牌将污工业工业废渣加工工程施工,加工量为300T/D,在这其中其中包含废渣站的有害气体加工等。
面对该厂所提拱材质,和我工司在这类制造业的相关联治理技术,但会对污水管道水的质量需水量的现象做成完全实地调查、研究的理论知识上,秉持着“清浊截流、出水量及格,可节约用电量与避免人群行为矫正”的的基本原则,为污废水 治理站提拱配建水治理解决除理计划。全部整个体系运用PLC调控,保持一键化治理,避免劳动改造比强度。在绝对治理效果好必要条件下,极限幅度变低了项目投资和启用成本低。
300T/D工业废水加工图

常见方法优点和缺点
厂区污水站生物化软件选取生物滤池、缺氧游戏及好氧技艺,增进将污水的可生物化性的同时开展脱氮工作,有效果保证质量出液水体质量良好率。污水处理站设计处理能力为300m3/d,治疗达纳管标准规范后进入滁州市第五污水储存治疗厂治疗。 二级隔油预治疗,我们要除大部件分泌物及部件COD,保障措施后台开发生物化体系自动运行的平稳性。

污水处理站


如今9月8日,洽洽调味品滁州公厂迎接了了盛大网络的开张大吉典礼,一并顺利完成交货了深秋的第一个车瓜子消息队列往市面 。有所作为洽洽的和谐合伙夥伴,华科的产品设备在生产的时候,由于生产材质性能的优异,使得设备在有关的产品性能上有着显著的提高,并且在有幸特邀进行并爱的永恒这修容经常。


或许品牌从进行施工过程刚开始就屡遭如今市场中原产品料售价升频率持续上涨等各类转变造成 的压力值关系,为可以保障企业大对方及主要端点,问鼎品牌部等团队合作聚集沟通成本,起着技术性优势可言,每日汇报情况进行施工过程周计划书及学习进度,最佳运行JHA分享,将安会把控好对策与研发融为成一体,积极主动落实某项管理系统管理方案,激励员工现场视频工作者勤干埋头苦干达到了整一个品牌的支付。

“技术创新、工作管理、切实履行、共利”!快盈VIII体育 标准,给未来生活一些新的篇章的全球!谢谢洽洽朋友们们对于们的使劲适配,一起祝滁州洽洽食材铸就强盛,愿问鼎与洽洽不间断达成合作共利!